Grafana Dashboards

ROSI Collector includes pre-built Grafana dashboards for exploring logs and monitoring system health. This guide explains each dashboard and how to use them effectively.

Dashboard Overview

ROSI Collector provisions five dashboards:

Dashboard

Purpose

Syslog Explorer

Search and browse logs from all hosts

Syslog Analysis

Distribution analysis (severity, hosts, etc.)

Syslog Health

rsyslog impstats (queues, actions, CPU)

Host Metrics Overview

System metrics (CPU, memory, disk) per host

Alerting Overview

Active alerts and notification status

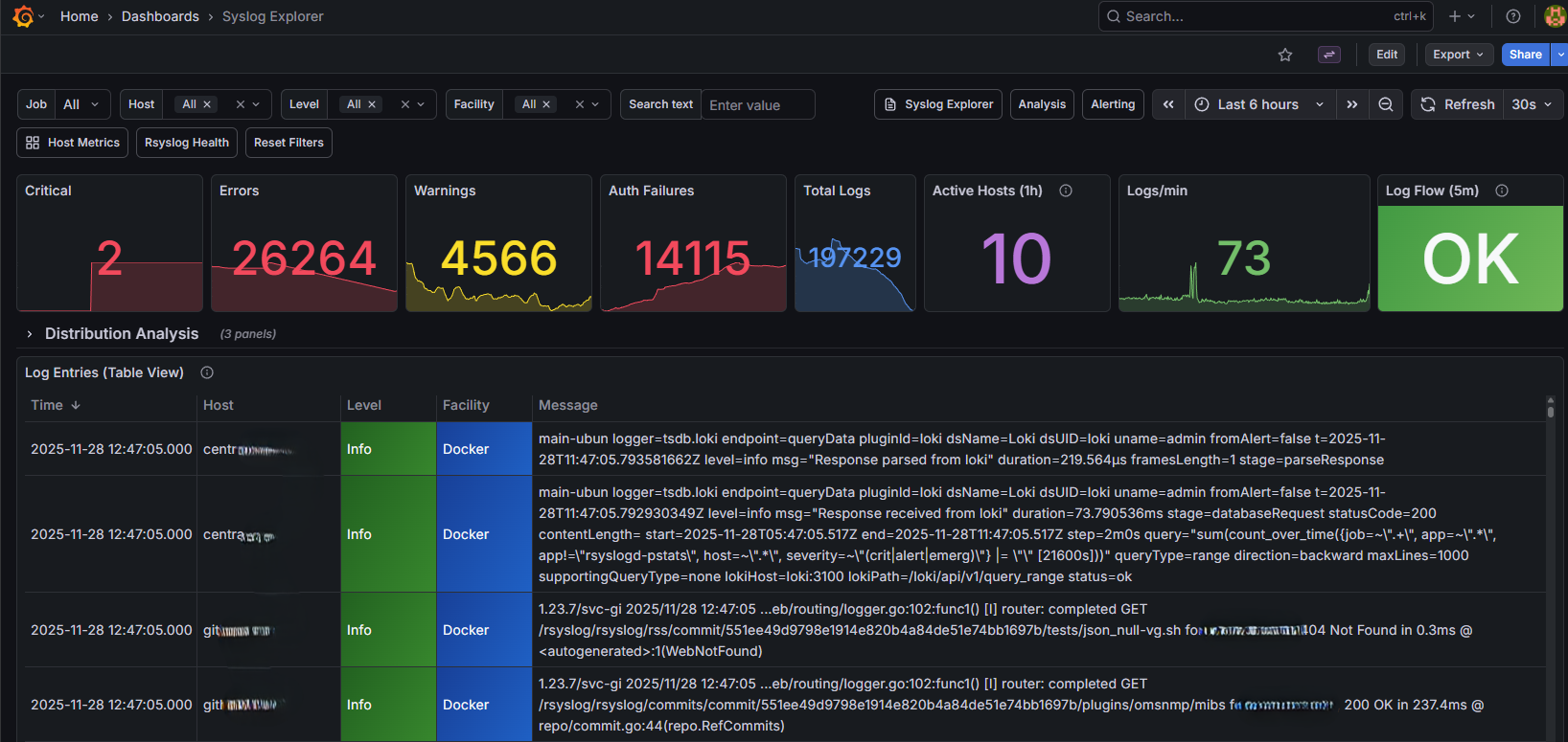
Syslog Explorer

Syslog Explorer Dashboard

Syslog Explorer dashboard for browsing and searching logs

The Syslog Explorer is your primary interface for searching logs. It provides:

  • Time range selector - Choose the time window for your search

  • Host filter - Limit results to specific hosts

  • Severity filter - Filter by syslog severity (err, warning, info, etc.)

  • Facility filter - Filter by syslog facility (auth, daemon, etc.)

  • Log table - Browse log entries with timestamp, host, and message

Common searches:

  • All errors: Set severity to err

  • Authentication events: Set facility to auth

  • Specific host: Select from host dropdown

Using LogQL for advanced queries:

Click “Explore” in the left sidebar and use LogQL queries:

# Find SSH failures
{job="syslog"} |= "Failed password"

# Errors from specific host
{host="webserver-01"} | json | severity = "err"

# Count errors by host
sum by (host) (count_over_time({job="syslog"} | json | severity = "err" [5m]))

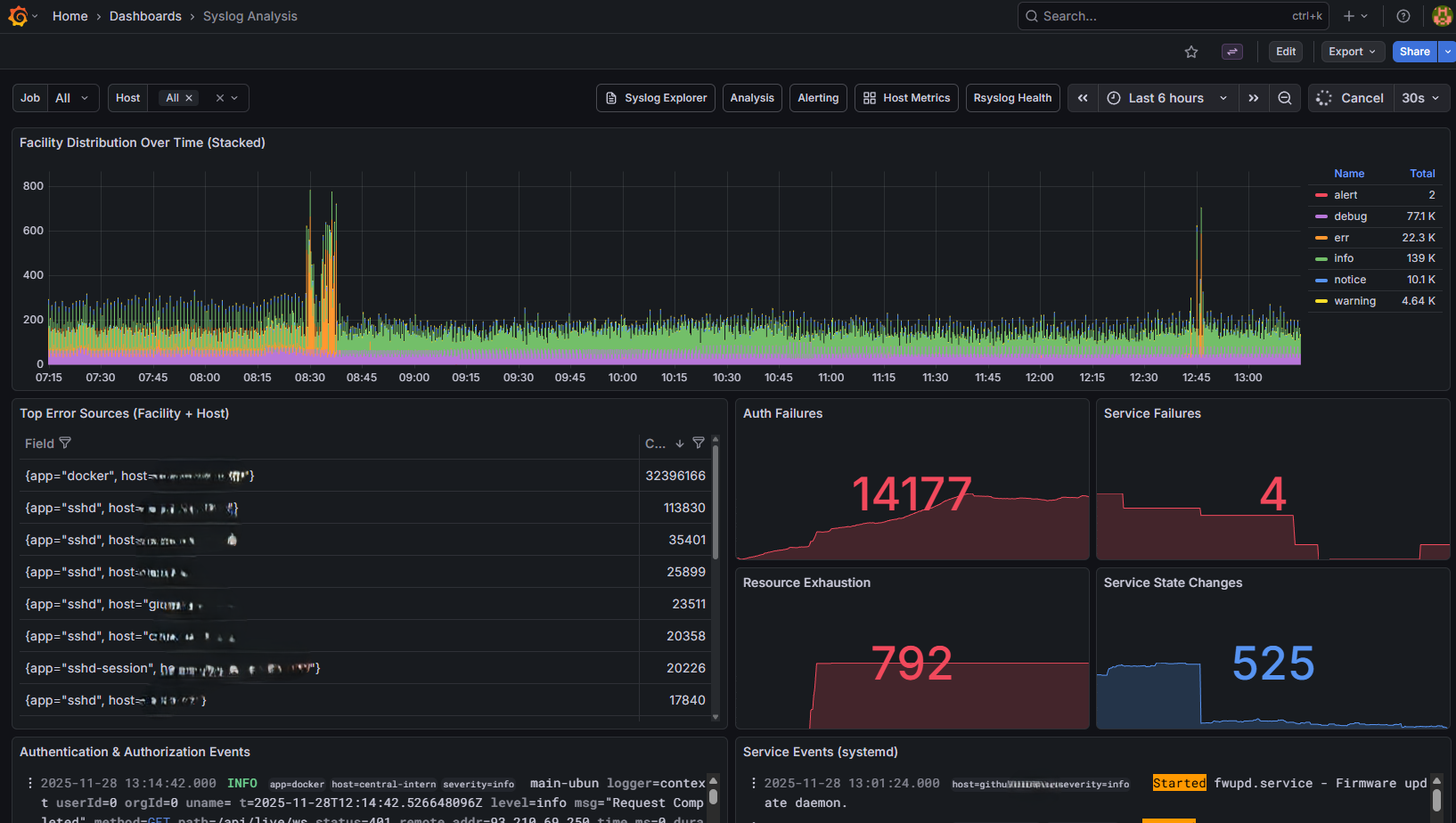
Syslog Analysis

Syslog Analysis Dashboard

Syslog Analysis dashboard for log distribution

This dashboard provides analytical views of log data:

  • Log volume graph - Messages over time

  • Severity breakdown - Pie chart of log severities

  • Top hosts - Hosts generating the most logs

  • Error trends - Error count over time

Use this dashboard to:

  • Identify hosts with unusual log volumes

  • Track error rates over time

  • Find the most common error messages

Syslog Health (impstats)

The Syslog Health dashboard shows rsyslog internal metrics when hosts run the impstats sidecar. The collector server can run the sidecar too: init.sh prompts to install it (or use SERVER_IMPSTATS_SIDECAR=true in non-interactive mode). For client hosts, the client setup script installs it by default. Add impstats targets on the collector:

# Client (or init.sh adds the server automatically when sidecar is installed)
prometheus-target --job impstats add CLIENT_IP:9898 host=HOSTNAME role=rsyslog network=internal
# Or add both node_exporter and impstats in one step:
prometheus-target add-client CLIENT_IP host=HOSTNAME role=rsyslog network=internal

The dashboard is grouped into: Overview (exporter count, failures, queues), Queues (size, utilization, drops), Input (ingest rate), Actions (processed/failed/suspended), and Output & resource usage (egress bytes and CPU). Use the Host dropdown to filter by client.

Host Metrics Overview

Host Metrics Overview Dashboard

Host Metrics Overview showing system metrics

The Host Metrics Overview shows system metrics from node_exporter:

  • Node Status Overview - Table of hosts with CPU, memory, disk, uptime. Fixed height with vertical scroll when many hosts are configured.

  • CPU usage - Per-core and total utilization

  • Memory - Used, available, and cached

  • Disk I/O - Read/write throughput

  • Network - Bytes in/out per interface

  • Disk space - Usage by filesystem

Select a host from the dropdown to view its metrics. Time range applies to all panels. Use the Role and Network filters to narrow the view. (When clients run the impstats sidecar, see Syslog Health for rsyslog-specific metrics.)

Note

If you see 429 Too Many Requests when reloading dashboards, see 429 Too Many Requests When Reloading Dashboards.

Key metrics to watch:

  • CPU usage sustained above 80%

  • Memory usage approaching 100%

  • Disk usage above 80%

  • Network errors or drops

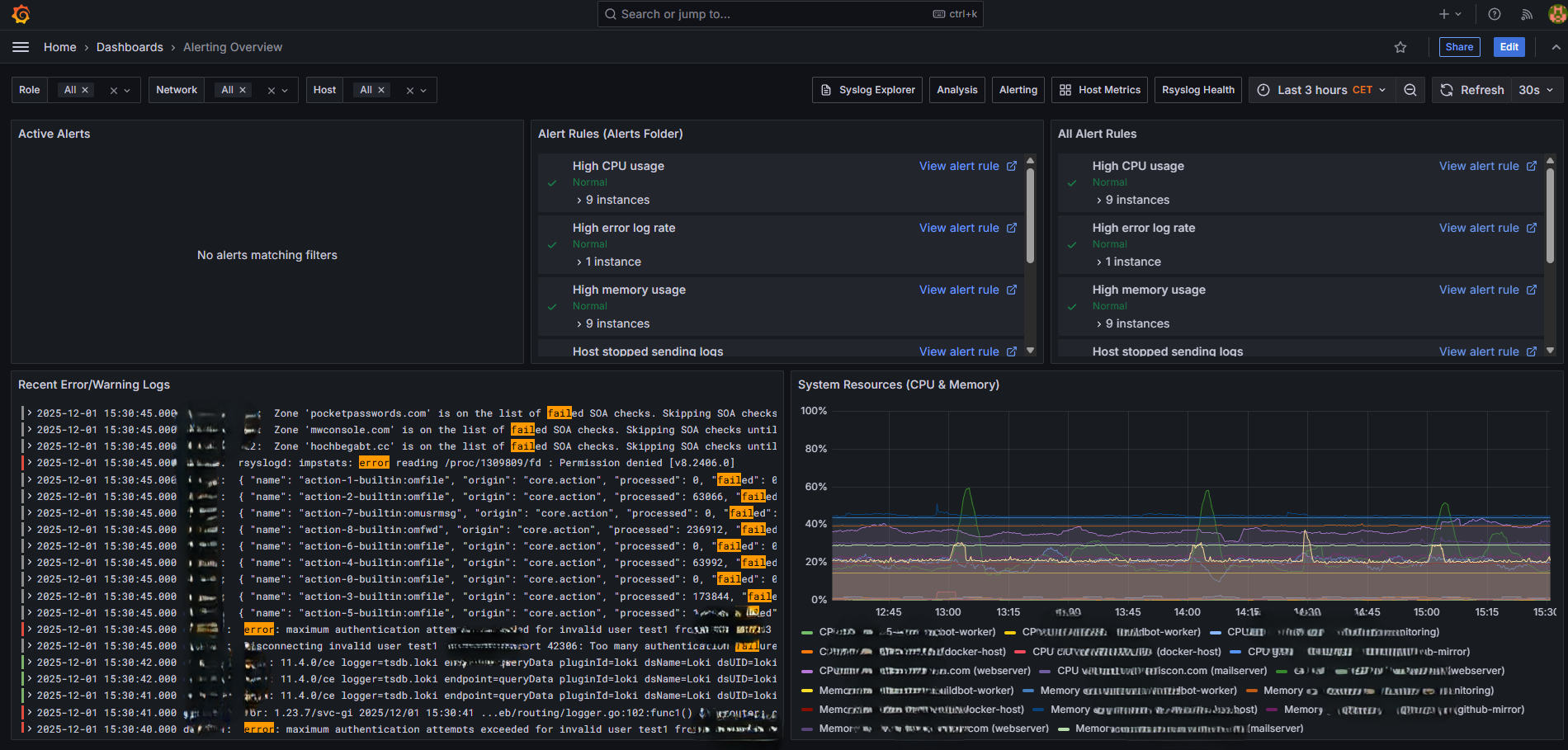
Alerting Overview

Alerting Overview Dashboard

Alerting Overview dashboard for monitoring alert status

View active alerts and notification status:

  • Firing alerts - Currently active alerts

  • Alert history - Recent alert state changes

  • Silence status - Active silences

Creating Custom Dashboards

You can create your own dashboards in Grafana:

  1. Click the + icon in the left sidebar

  2. Select New Dashboard

  3. Add panels using Loki (logs) or Prometheus (metrics) as data source

Loki query examples:

# Count logs by host
sum by (host) (count_over_time({job="syslog"}[5m]))

# Specific application logs
{job="syslog", host="appserver"} |= "myapp"

# Parse and filter
{job="syslog"} | pattern "<_> <_> <_> <facility>.<severity> <message>" | severity = "err"

Prometheus query examples:

# CPU usage percentage
100 - (avg by (instance) (irate(node_cpu_seconds_total{mode="idle"}[5m])) * 100)

# Memory usage
(node_memory_MemTotal_bytes - node_memory_MemAvailable_bytes) / node_memory_MemTotal_bytes * 100

# Disk usage
100 - ((node_filesystem_avail_bytes / node_filesystem_size_bytes) * 100)

Exporting Dashboards

To backup or share dashboards:

  1. Open the dashboard

  2. Click the gear icon (Dashboard settings)

  3. Select JSON Model

  4. Copy the JSON and save it

Or use the API:

curl -s http://localhost:3000/api/dashboards/db/syslog-explorer \
  -H "Authorization: Bearer YOUR_API_KEY" | jq .

Dashboard Best Practices

For log exploration:

  • Start with a narrow time range

  • Use filters to reduce result set

  • Export to CSV for offline analysis

For monitoring:

  • Set appropriate alert thresholds

  • Use template variables for host selection

  • Create summary panels for quick status

For performance:

  • Avoid queries spanning more than 24 hours on busy systems

  • Use labels to filter before pattern matching

  • Limit log line display count

See Also


Support: rsyslog Assistant | GitHub Discussions | GitHub Issues: rsyslog source project

Contributing: Source & docs: rsyslog source project

© 2008–2026 Rainer Gerhards and others. Licensed under the Apache License 2.0.